
Os dashboards financeiros são ferramentas indispensáveis para melhorar a gestão de clínicas e consultórios médicos. Conheça as principais características e benefícios, e veja como o Amigo pode impulsionar o crescimento de sua clínica com esse recurso.
O volume de informações que circula na rotina administrativa de uma clínica é imenso. Muitas vezes, informações detalhadas sobre a área financeira ou outras áreas, mas que possuem impacto direto nas contas da empresa. Para tentar facilitar o tempo de processamento e de interpretação dos dados e apresentar uma visualização estruturada, os dashboards são ferramentas cada vez mais utilizadas e necessárias.
Dashboard financeiro é uma ferramenta de visualização de dados que permite a exibição de informações organizadas, facilitando o monitoramento e tomada de decisões por parte da gestão. Através deste instrumento, é possível acompanhar em tempo real indicadores financeiros da empresa, como receitas, despesas, controle de custos, contas a pagar e receber.

Gestor visualizando informação gráfica
Uma das características mais destacaveis desses painéis é o fato de serem automatizados. Enquanto uma planilha tradicional demanda trabalhos manuais de preenchimento e atualização, nos dashboards todo o processo ocorre de forma automática. Isso permite que os profissionais possam se dedicar mais profundamente à interpretação dos dados e estratégias. Normalmente a visualização dos dados é feita, principalmente, a partir de gráficos, estatísticas ou tabelas que revelam uma visão ampliada de determinado aspecto financeiro, como, por exemplo, se os gastos atuais estão trazendo o retorno esperado ou não.
Gráficos, estatísticas e tabelas são modelos de representação simples, que tornam o entendimento de dados complexos mais facilitado. Assim, é possível identificar padrões, invariâncias e tendências do negócio, facilitando, inclusive, a comunicação para outros setores. Além disso, o fato de serem visualmente atrativos e interativos pode aumentar o engajamento das pessoas que têm acesso, tornando o processo de gestão mais participativo e eficiente.
As empresas brasileiras enfrentam desafios constantes devido à complexidade tributária e às oscilações econômicas. Um estudo do Sebrae, divulgado em 2021, aponta que os MEIs têm a maior taxa de mortalidade entre os pequenos negócios, com 29% fechando após cinco anos de atividade, enquanto 21,6% das MEs e 17% das EPPs encerram suas operações no mesmo período. A falta de planejamento adequado é uma das principais causas desse cenário.
Segundo o estudo, 17% dos gestores não realizam nenhum planejamento financeiro, e 43% das pequenas empresas ainda utilizam métodos tradicionais, como papel e caderno, para gestão financeira. A ausência de visão de longo prazo e o uso limitado de tecnologias comprometem o futuro de muitos negócios. Por outro lado, a transformação digital oferece ferramentas que possibilitam uma gestão mais eficiente e planejamentos sustentáveis.
Os diferentes tipos de dashboards financeiros promovem uma gestão inteligente e ágil, com processos otimizados e análises de resultados cada vez mais sofisticadas. Eles podem ser adaptados ao porte da empresa e às necessidades dos gestores, sendo classificados em três categorias principais, de acordo com seus objetivos:
1. Dashboards operacionais: fornecem uma visão ampla e detalhada dos processos organizacionais, facilitando o acompanhamento do desempenho diário.
2. Dashboards estratégicos: focados em decisões de longo prazo, oferecem uma visão geral do negócio, permitindo projetar sua sustentabilidade financeira.
3. Dashboards táticos: combinam direcionamentos estratégicos e operacionais, melhorando a eficácia das operações ao alinhar ações em ambos os níveis.
No Amigo Clinic, o módulo de relatórios oferece diversos dashboards para os principais setores da clínica, como agenda, financeiro, pacientes e prontuário. Cada dashboard está associado a indicadores-chave essenciais para a gestão do negócio.
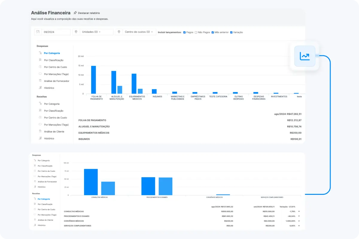
Especificamente no módulo financeiro, há um dashboard robusto que permite a análise detalhada de receitas e despesas, com opções de visualização por categoria, classificação, centro de custo, tags, fornecedores e histórico.

Para obter indicadores precisos, é fundamental que o dashboard esteja integrado às informações de outros setores da clínica. Esse cruzamento de dados permite resultados mais aprofundados e uma análise financeira completa da empresa.

De modo geral, através do dashboard financeiro é possível centralizar e agrupar dados de várias áreas da empresa, transformando-os em informações necessárias ao gerenciamento da empresa. De imediato, é possível imaginar vantagens ligadas ao lucro da empresa, porém, a ferramenta não se restringe a este aspecto.
O dashboard financeiro é capaz de simplificar a gestão financeira ao cruzar dados de origens distintas e apresentar informações relevantes em um mesmo painel. Com os dados acessíveis, os processos de análise e de ação se tornam mais ágeis. Além disso, o fato de a ferramenta conseguir automatizar processos manuais, consegue causar redução de erros e economia de tempo para que os profissionais se dediquem a outras atividades.
Pelo fato de a ferramenta unir e centralizar dados, naturalmente, pode ajudar a padronizar operações financeiras. Com todas as informações em uma mesma plataforma, é possível que todos os autorizados a operar tenham condições de participar de sua construção. Assim, elimina-se a guarda de dados em locais distintos e a emissão duplicada de relatórios, problemas que podem afetar a comunicação entre setores, prejudicando as tomadas de decisão.
Ao longo da rotina de gestão de uma clínica, é absolutamente comum a necessidade de identificação de fatores que estão contribuindo para o prejuízo ou sucesso do negócio. Os dados, agrupados e organizados como informações em um gráfico ou tabela, são essenciais para controlar as finanças com a máxima precisão. Desse modo, facilita-se aumentar a receita, fazer previsões de orçamento, renegociar contratos com terceiros ou antecipar recursos em um cronograma, por exemplo.
Outra funcionalidade estratégica dos dashboards diz respeito ao gerenciamento de riscos que o negócio pode enfrentar. É possível, por exemplo, identificar de forma precoce problemas financeiros, como inadimplência, baixo fluxo de caixa e perda de lucratividade da empresa. Após essa identificação, os gestores responsáveis conseguem tomar medidas corretivas, para solucionar o que já foi realizado, ou preventivas, para minimizar impactos futuros e garantir que as operações se mantenham da melhor forma possível.
Através da utilização sistemática de dashboards financeiros, torna-se simplificado o acompanhamento em tempo real do fluxo financeiro de uma clínica, possibilitando o melhor desempenho da rotina operacional e orçamentária. A observação do fluxo de caixa, assim como da liquidez das contas e de tantos outros indicadores financeiros de modo acurado, é facilitada graças aos painéis financeiros. Este exercício de acompanhamento e elaboração de relatórios frequentes pode determinar o sucesso de uma clínica.
Dentro do ambiente de gestão moderna, na era da informação, ter controle e acesso rápido aos mais variados dados relacionados ao funcionamento de uma empresa é algo fundamental para quem atua no setor. Neste sentido, os dashboards são ferramentas que permitem o cruzamento e agrupamento de dados relevantes de forma automatizada, tornando o acesso às informações uma tarefa ágil e cada vez mais intuitiva.
Para introduzir tais ferramentas na rotina da gestão de uma clínica é preciso garantir que suas especificidades estejam adequadas às demandas específicas do negócio. Aspectos como o perfil de atendimento, quantidade de profissionais envolvidos e as especialidades médicas oferecidas devem influenciar na definição da solução adequada. Cabe então, por parte dos gestores, uma profunda compreensão das características da clínica para a adoção deste tipo de instrumento.
O Amigo Clinic oferece a seus usuários um módulo financeiro com vários recursos, como Contas a Pagar/Receber, Fechamento de Caixa, Relatório de Vendas, Fluxo de Caixa, Orçamentos e Dashboard Financeiro. Este, garante aos administradores uma boa leitura de informações-chave para a gestão do negócio. Assim, contribuem para o momento de tomada de decisões estratégicas.
Solicite um diagnóstico estratégico personalizado totalmente gratuito para entender as necessidades de sua gestão e transformá-la com eficiência e praticidade.